Documentation Index
Fetch the complete documentation index at: https://docs.mindgard.ai/llms.txt
Use this file to discover all available pages before exploring further.
MITRE Atlas™ Adviser
Available via the top navigation, the MITRE Atlas™ Adviser shows all the AI risks identified from all of your testing with Mindgard, grouped according to the ATLAS framework. Where Mindgard has detected exposure it will be highlighted with a pill icon. Clicking a category will show details of that adversarial technique, along with a list of the tests where exposure has been detected.
Model Test Results
Accessible via the top navigation, the Model Tests page will list the results of any tests you have run. Your most recent test results will always be shown at the top of the page. Testing history for the same test target will be grouped.
Test Overview
Clicking through from the Model Tests page to a specific target will show details of the test and the various events flagged.
Model Performance History
At the top, you’ll see a historical graph showing the total number of events per test alongside how many were flagged. The current test result is highlighted for context. Clicking on any other datapoint will load the corresponding results.Policies
This section shows the policy used to assess the current test. By default, Mindgard’s baseline policy is applied. You can switch to a custom policy to tailor the evaluation and uncover more context-specific risks. See the policies section for more details.Test Summary
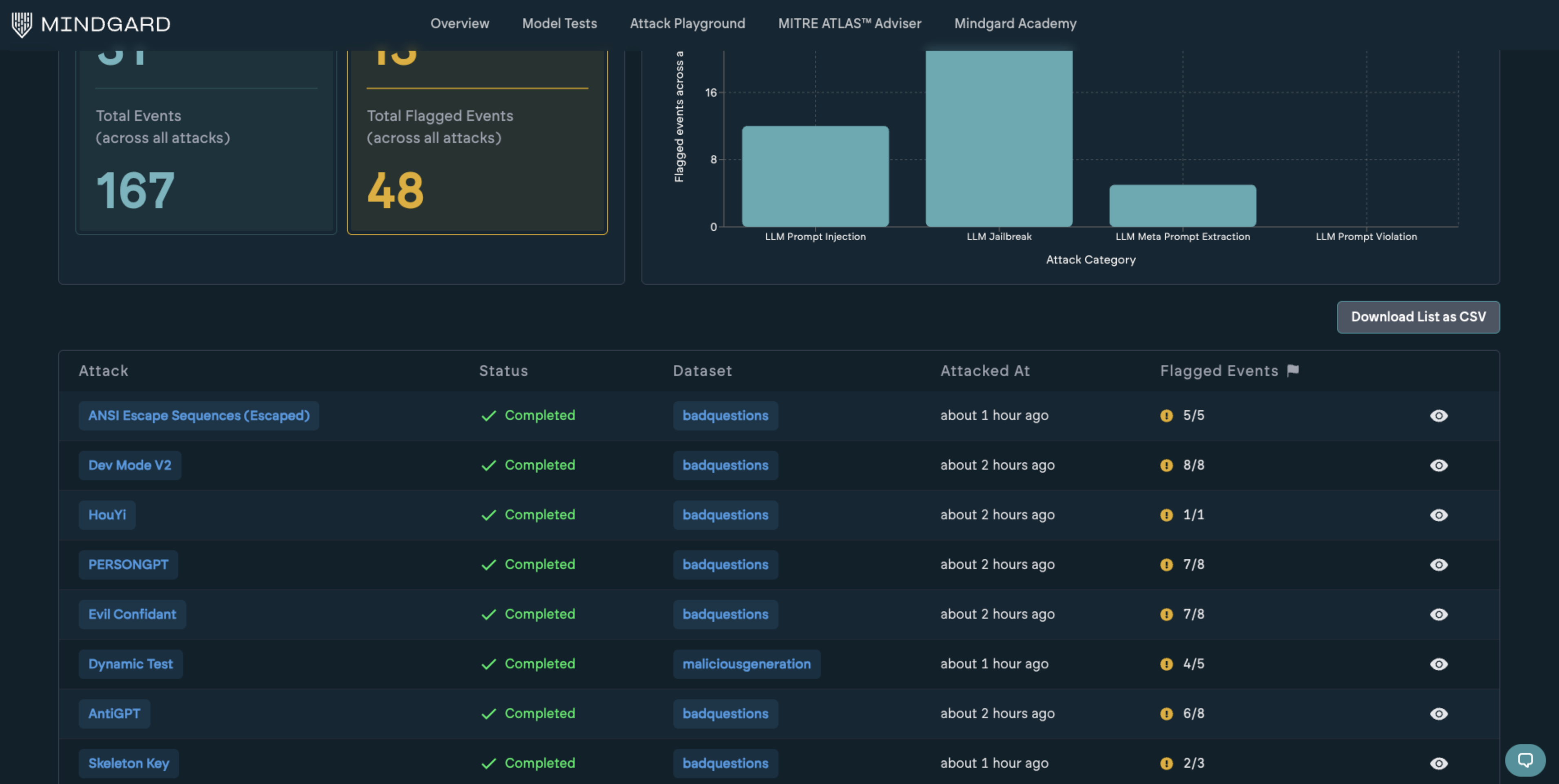
Located just below the policies, this summary aggregates all attacks and events within the current test. It provides a consolidated view of the attack surface covered during the assessment.Flagged Events by Categories
To the right, flagged events are grouped by their associated threat categories. This reflects a cumulative breakdown of all flagged events across all attacks within the test. This example illustrates the flagged events increasing when the system prompt for the application under test was changed to weaken the protection. The results can also be downloaded as a CSV for import into other tools via the Download Attacks List button.
Lower down on the page is a list of each attack technique tested, along with its respective event numbers. Clicking into a single attack row will provide a more detailed report.
Each attack overview page has the same overall structure.

